- 硫酸生產經驗是硫酸數字化轉型的核心驅動力
楊海東
(禮正來科技(重慶)有限公司 重慶璧山402760)
摘要:本文針對當前硫酸行業數字化轉型過程中,僅依靠簡單儀表加裝、先進控制應用的常規路徑,仍普遍存在工藝指標波動顯著、自動控制能力薄弱、操作經驗難以沉淀等問題,明確指出數字化轉型的核心在于為硫酸生產工藝賦予能量。該文闡述了基于工藝機理與操作經驗,借助知識圖譜構建工藝、智能、設備三重知識的交匯點,跨越跨專業知識的鴻溝;依托OTS系統融合硫酸生產經驗,突破技術創新的界限,最終達成從“經驗驅動”向“知識驅動”的升級,助力硫酸裝置實現數字化轉型。
關鍵詞:(數字化轉型 知識圖譜 操作經驗)
前言
1936年,永利化學工業公司铔廠建成接觸法硫酸裝置,此乃中國首套規模化接觸法硫酸生產裝置。接觸法硫酸生產技術引入中國至今已逾90年。截至2025年,全國硫酸總產量已達1.228億噸。
在這90年的硫酸生產歷程中,中國硫酸生產技術的發展,不僅見證了從鉛室法到接觸法,再到雙接觸雙吸收工藝的迭代升級,更積累了大量關于工藝優化、生產操作與設備維護的寶貴經驗。“安全、穩定、長周期、高效能”已成為行業公認的操作準則。
這些經驗不僅是技術演進的生動體現,更是應對當前低碳轉型與智能升級雙重挑戰的基礎支撐。然而,在迅猛的數字化浪潮中,如何將每家硫酸生產企業積累的工藝專有知識轉化為可復用、可傳承、可進化的數字資產,成為企業在數字化時代持續領先的核心競爭力呢?
答案或許在于將企業硫酸生產人員積累的隱性經驗予以顯性化、結構化和模型化。并非簡單地運用數字技術替代人工,倘若采用自動化完全取代人工,那么企業多年積累的工藝經驗將被清零并流失,硫酸生產的靈魂與根基也將不復存在。而是應以企業多年積累于人工大腦中的獨特硫酸生產知識圖譜為骨架,以數字化技術為經絡,驅動工藝優化、預測性故障診斷維護以及自動控制,使經驗真正在系統中“鮮活”起來——這才是未來硫酸企業的核心競爭力所在。

1.工藝與智能的鴻溝
當前,硫酸行業正掀起一場前所未有的智能化升級改造熱潮,這一趨勢催生出一系列基于自動化控制的新興技術需求,例如無人值守、黑屏操作等智能化概念應運而生。然而,要實現智能化目標,離不開對硫酸生產工藝的深入理解以及自動控制的堅實支撐。
過去,硫酸裝置能夠快速迭代并實現大規模發展,主要依托的是工藝和生產經驗,而非算法模型驅動。如今,在硫酸裝置智能化快速推進的當下,許多企業卻將智能化簡單地等同于加裝儀表儀器、部署大屏、引入AI模型等表面化舉措,嚴重忽略了工藝與操作經驗的深度融合,對硫酸裝置工藝參數變化給設備健康狀態、腐蝕速率以及系統能效帶來的復雜交互影響視而不見。這已導致多套硫酸裝置在智能控制過程中出現嚴重腐蝕、設備損壞等問題,不得不停車檢修,暴露出“重智能、輕工藝”這一致命缺陷。
真正的智能,必須扎根于硫酸工藝,遵循化學反應的本質和熱力學規律,嚴格恪守“溫度、壓力、濃度、流量”四維工藝邊界的約束原則。只有將工藝機理融入每一條控制邏輯,才能讓智能切實成為硫酸裝置的優化引擎,而非脫離工藝的華麗泡影。
工藝與智能的割裂狀況,正加速侵蝕硫酸企業的安全底線與經濟效益。這種割裂屬于系統性風險——它使數字技術如同無根之萍,讓智能在缺乏工藝約束的真空環境里盲目迭代。
隨著時間的流逝,硫酸工藝的優化路徑愈發遙遠,最終陷入發展停滯的困局,裝置的穩定性、安全性以及能效水平也持續下降。當行業智能化水平趨于相同,企業間的競爭差距將不再取決于對工藝理解的深度和操作經驗的優化,而僅由設備新舊或投資規模來決定。
長此以往,企業會陷入投資內卷的困境,喪失技術競爭優勢,進一步加劇資源錯配,甚至使工藝與智能的差距陷入惡性循環。這一差距的本質,是人與機器對“硫酸工藝”這一復雜系統的理解存在斷層。
當硫酸行業進入下一次技術革命的關鍵階段,這一斷層無法通過堆砌算力或單純依靠智能來彌補。唯有回歸工藝本質,以工藝機理為架構、操作經驗為實體、運行數據為感知,構建可解釋、可驗證、可迭代的硫酸智能體,才能在迅猛的數字化浪潮中牢牢把握工藝方向,真正實現從“經驗驅動”到“工藝機理驅動”的跨越發展。
2.如何數字化落地
工藝機理作為硫酸數字化的基石,是一個凝聚了化學反應動力學、傳熱傳質、腐蝕、材料等多學科知識的核心體系。當前,硫酸數字化落地面臨阻礙,其癥結在于工藝知識、智能知識、設備知識長期處于割裂狀態、各自為政。大量知識沉淀分散在老師傅的筆記和腦海中,難以實現代碼化、標準化與數字化。
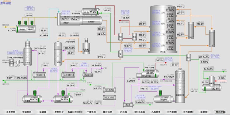
唯有將潛藏于三者之中的隱性經驗予以顯性化,打破知識壁壘,構建一張契合硫酸裝置特性、涵蓋全工藝知識、智能知識與設備知識的知識圖譜(例如硫酸裝置的物料平衡圖見圖 2),方可將隱性經驗轉化為顯性規則,使之成為可量化、可調用、可傳承的顯性知識資產。

硫酸裝置的知識圖譜作為工藝、智能、設備三重知識的交匯點,更是破解三個專業知識割裂難題、化解數字化落地過程中“雞同鴨講”溝通困境的核心樞紐。只有以知識圖譜為中樞,才能真正打破溝通壁壘,使工藝、自動化以及設備運維等人員在統一語義框架下協同推進控制邏輯、優化策略與故障診斷,實現從“各自為戰”到“協同進化”的數字化轉型。需要明確的是,協同進化并非終點,而是智能體自主演化的起點。
當知識圖譜不斷吸納實時工況數據并融入閉環反饋時,硫酸數字化的漸進式演變將實現質的飛躍,升華為自適應進化的智能躍遷,催生出在數字化浪潮中具備核心競爭力的工藝智能體。這個智能體不僅能夠精準應對當前工況,還可以預判異常情況、自主進行調優并持續進化。同時,它還能為企業培育出一批既精通硫酸工藝機理,又掌握AI建模與系統集成的復合型數字人才,助力企業從技術依賴轉變為知識自主,從被動響應升級為主動引領行業智能標準的制定。這便是硫酸數字化的終極形態。
3.釋放員工更大的潛能
硫酸生產已歷經90年的發展歷程,在此期間積累了豐厚的工藝智慧與實踐經驗。倘若這些寶貴財富因智能化進程而被稀釋、遺忘甚至出現斷代,那將成為硫酸行業不可挽回的巨大損失。機器是基于人類過往經驗與認知所構建的工具,絕不能成為替代人類智慧的主體。只有以人類知識為核心,讓智能深度融入對工藝的理解、安全邊界以及操作直覺之中,才能守護住硫酸工業90年積淀下來的精神內核,助力硫酸行業邁入人機共生的新紀元。
智能并非將操作員從控制臺推開,而是賦予他們穿透數據迷霧的洞察力;并非用所謂的算法取代經驗判斷,而是讓經驗在算法的錘煉中優化升華——讓老技師的靈感在數字化模擬中得到驗證,讓年輕工程師的試錯在虛擬空間(OTS系統)中完成。每一次優化邊界的突破,都能為企業在競爭中贏得一絲先機;每一輪人機協同的深度迭代,都能在硫酸工業的創新知識領域與價值提升過程中重塑企業競爭力。
當操作臺前的每一次確認,都化作企業知識圖譜的一次校準;當知識不斷更新,當OTS中的每一次推演都反饋并優化真實產線的控制策略,硫酸工業的數字化便不再是冰冷生硬的技術堆疊,而是人與機器在九十年工藝傳承中共同呼吸、相互成就的鮮活生命進程。
知識圖譜由此成為企業活態知識傳承的載體,操作直覺也升華為可沉淀、可復用、可傳承的數字資產。這標志著硫酸工業正式邁入以知識驅動、以人類知識為核心的深度數字化新階段。
4.總結
硫酸生產經驗是每家硫酸生產企業獨有的核心競爭力。數字化轉型的核心,在于賦予這些經驗以生命力——打破跨專業的知識壁壘,使工藝、智能、設備等多維度的經驗在統一語義框架下實現互聯互解,推動隱性知識顯性化、碎片知識結構化、靜態知識動態化,進而構建以知識圖譜為核心的競爭力。而硫酸生產經驗,才是數字化轉型真正落地的根基。
要讓這一切真正扎根于工藝、服務于操作,進而提升硫酸裝置在數字時代的核心競爭力,必須建立在工藝與生產實踐的基礎上。
作者簡介::楊海東,1986- 男,禮正來科技(重慶)有限公司、總經理,主要研發管理工作。
※通訊聯系人:楊海東,男,重慶市璧山區大興鎮創新二路88號附12;電話:13500347755; E-mail:13684225761@163.com


