- 禮正來科技2025年
2025年是禮正來科技(重慶)有限公司成立的第三年,也是公司從初創生存期向發展期邁進的關鍵一年。這一年,團隊規模從年初的12人擴展至30名專業人才,涵蓋硫酸工藝、控制儀表、機械制造等多領域專家。為在未來更好地服務硫酸行業,2025年我們開展了多項技術創新并進行了固定投資。
1.技術創新:公司累計獲得專利技術授權7項,另有3項發明專利進入實質審查階段,取得軟件著作權2項。
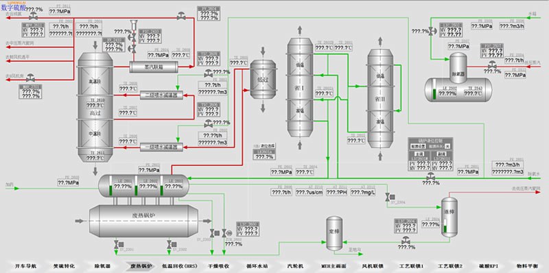
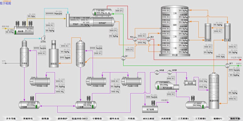
2.數字硫酸創新:聚焦數字硫酸DCS系統與數字硫酸APP軟件的深度融合開發,旨在推動硫酸裝置未來實現自動運行。目前數字硫酸已完成核心功能模塊開發,包括開車導航、經濟運行分析、故障智能診斷、一鍵調整負荷及裝置等;數字硫酸APP已上線,可與主流DCS系統無縫對接;數字硫酸DCS系統已在兩個項目完成實際部署應用,運行穩定,用戶反饋良好,裝置運行效率得以提升。
數字硫酸DCS照片
.jpg)
.jpg)
3.設備儀表研發:2025年公司加大設備及儀表研發投入,成功開發出具備在線清理功能的高效磺槍、硫酸濃度分析儀、便攜式酸濃分析儀及二氧化硫色譜分析儀等應用設備,進一步提升了硫酸生產過程的智能化與綠色化水平。
產品照片

高效磺槍

酸濃分析儀

便攜式酸濃分析儀

二氧化硫色譜分析儀
4.業績概覽:2025年公司成功簽約兩套數字硫酸DCS系統,實現了核心技術向硫酸行業整體解決方案升級的突破;設備和儀表產品交付至國內外65家客戶,客戶覆蓋中國、歐洲、剛果(金)、埃及、印尼等國家和地區。在提升產品質量與交付效率的同時,公司進一步完善售后服務體系,為海外客戶提供7×24小時技術支持。憑借穩定的產品性能與專業服務,公司贏得了客戶的廣泛信賴,高效磺槍已在多個項目實現零故障連續運行超3年。
產品交付后的現場照片
.jpg)
.jpg)
.jpg)
.jpg)
.jpg)
5.數字硫酸公眾號于2025年累計發布技術文章45篇,內容涵蓋硫酸裝置智能化運行、關鍵設備維護、工藝優化等領域,深度服務行業客戶,累計閱讀量突破10萬人次。該公眾號已成為國內硫酸行業獲取硫酸數字化工廠解決方案的重要信息平臺,粉絲數增長至4000余人。
數字硫酸二維碼

6.2025年,公司固定資產投資1000萬元,購置2600平方米生產辦公樓,這是禮正來科技(重慶)有限公司發展歷程中的重要里程碑。
.jpg)
.jpg)
.jpg)
.jpg)
.jpg)
.jpg)
感恩有您
禮正來能在當前嚴峻的市場環境中穩步發展,離不開各位給予的信任與支持。在新產品創新過程中,由于我們經驗不足,個別產品的性能難免存在瑕疵。正是各位毫無保留地分享經驗,幫助我們持續優化產品性能,才成就了數字硫酸DCS系統、第四代高效磺槍、自主研發的酸濃分析儀、第三代冷凝酸自動排放器、第二代酸霧抽吸器等一系列成熟產品。這一切都凝聚著各位對初創企業的關懷,我在此由衷感謝大家。未來,我們將以更優質、更豐富、更實用的創新產品,回報各位的信任、支持與關愛!


